咨询热线:
010-59795033
半岛web版登录入口
关于北科
公司简介
组织结构
专家团队
企业文化
员工风采
资质荣誉
资质荣誉
知识产权
大事记
主营业务
超低排放综合治理
节能降碳综合治理
节能环保托管运营
第三方检测服务
主导技术
减污
密相干塔脱硫技术
中低温脱硝技术
布袋除尘/湿式电除尘
高炉煤气精脱硫
BKDCL高炉煤气干法脱氯
VOCs治理
烧结烟气CO治理
降碳
生物质水热炭化
高炉喷吹富氢燃料
工业余热深度回收
半干法脱硫副产物资源化利用
钢铁行业能源与碳排放管理系统
行业应用
钢铁行业
焦化行业
电力行业
水泥行业
陶瓷行业
工程案例
经典案例
战略合作
联系我们
联系方式
加入我们
首 页
关于北科
公司简介
组织结构
专家团队
企业文化
员工风采
资质荣誉
资质荣誉
知识产权
大事记
主营业务
超低排放综合治理
节能降碳综合治理
节能环保托管运营
第三方检测服务
主导技术
减污
密相干塔脱硫技术
中低温脱硝技术
布袋除尘/湿式电除尘
高炉煤气精脱硫
BKDCL高炉煤气干法脱氯
VOCs治理
烧结烟气CO治理
降碳
生物质水热炭化
高炉喷吹富氢燃料
工业余热深度回收
半干法脱硫副产物资源化利用
钢铁行业能源与碳排放管理系统
行业应用
钢铁行业
焦化行业
电力行业
水泥行业
陶瓷行业
工程案例
经典案例
战略合作
联系我们
联系方式
加入我们
布袋除尘/湿式电除尘
Flue gas dust removal technology
>
主导技术
>
减污
>
布袋除尘/湿式电除尘
袋式烟气除尘技术
湿式电除尘技术
湿式电除尘技术
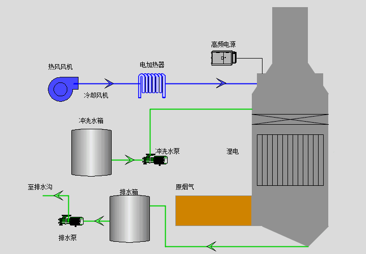
技术简介
湿式电除尘装置采用上下两部分区域组成,装置的底部烟气入口由叶片式旋流器组成,叶片旋流板放置在电极管中,可以设置一层或者多层叶片旋流板,上部由管式电除尘器组成。
烟气进入设备内叶片式旋流器分离区后,烟气受叶片的导流作用而产生强烈旋转,烟气沿设备筒体呈螺旋形向上,而液滴和粉尘颗粒在离心力作用下被甩向管壁,并在重力作用下,沿管壁下落流出。烟气流速越高,产生的离心力越大,雾滴和烟尘被分离的效果越好。
烟气经过叶片式旋流器后又进入管式湿式电除尘器,在电场的作用下,烟气中剩余的烟尘、雾滴等细小颗粒被荷电,由阴极管迁移到阳极管表面并且被捕获,在阳极管表面形成大液膜下落到装置内。经由叶片式旋流器出口旋转的烟气,不仅被清除了大量颗粒物,同时阴极管放电及旋转烟气的离心力加速了烟气中剩余烟尘、雾滴等颗粒物迁移到阳极管表面,使湿式电除尘器的除尘效率得以提高,从而保证了对烟气的除尘除雾效率。
在烟气流速高的情况下,满足叶片式旋流器利用惯性除尘的要求,此时无需开启管式湿式电除尘器就能满足超净排放要求,在烟气流速低的情况下,叶片式旋流器无法满足除尘的要求,这时管式湿式电除尘器工作,保证装置整体可以满足排放指标要求。
技术特点
1、结合了湿法电除尘器和管束式除尘器对风速的要求,烟气流速在3-6米区间内,均可以满足排放标准。
2、根据运行情况,决定高频电源是否投入使用,节约运行成本。
3、极板采用PP材料,表面电导率低,导电均一,电场强度稳定,有效面积相对更大。
4、阳极模块高度为3-5 米,密度低;阳极模块重量轻,减少投资成本。
5、阴极部分带防晃设计,顶部一端固定,阴极线断线率为0。
6、优化分区冲洗,冲洗时不影响相邻区域。
适用范围
适用于火电厂、烧结、球团、焦化、水泥、玻璃等行业。
开云官方网页版
|
九游注册官网
|
华体网页版页面登录
|
华球平台
|
乐鱼网页版登录入口
|
华体网页版页面登录
|
乐动网页版登录入口
|
亿德体育网站
|
qy球友会
|